Website của bạn không tăng trưởng dù đã đầu tư nội dung và backlink, rất có thể bạn đang gặp các lỗi SEO kỹ thuật nghiêm trọng mà không nhận ra; bài viết này sẽ hướng dẫn cách audit website bằng Semrush để phát hiện và xử lý triệt để các vấn đề đó, giúp cải thiện thứ hạng và hiệu suất SEO một cách bền vững.
Giới thiệu: Vì sao audit website là bước bắt buộc trong SEO hiện đại

Trong bối cảnh SEO ngày càng cạnh tranh, việc chỉ tập trung vào nội dung hay xây dựng backlink là chưa đủ để giúp website đạt được thứ hạng cao trên Google, bởi vì nền tảng kỹ thuật của website đóng vai trò quyết định trong việc công cụ tìm kiếm có thể thu thập dữ liệu, hiểu nội dung và đánh giá chất lượng trang web hay không.
Rất nhiều doanh nghiệp rơi vào tình trạng website không thể tăng trưởng traffic dù đã đầu tư rất nhiều nguồn lực, nguyên nhân thường đến từ những lỗi SEO kỹ thuật như trang không được index, tốc độ tải chậm, cấu trúc internal link kém hoặc lỗi trải nghiệm người dùng, những yếu tố mà nếu không audit kỹ lưỡng thì gần như không thể phát hiện bằng mắt thường.
Chính vì vậy, việc sử dụng một công cụ chuyên sâu như Semrush để audit website không chỉ giúp bạn nhìn rõ toàn bộ vấn đề mà còn cung cấp hướng xử lý cụ thể dựa trên dữ liệu thực tế.
Audit website là gì và tại sao cần thực hiện định kỳ
Khái niệm audit website
Audit website hay còn gọi là SEO audit là quá trình kiểm tra toàn diện website nhằm xác định các yếu tố đang ảnh hưởng tiêu cực hoặc tích cực đến hiệu suất SEO, bao gồm các yếu tố kỹ thuật, nội dung, cấu trúc và trải nghiệm người dùng.
Quá trình này thường bao gồm việc phân tích hàng trăm tiêu chí khác nhau như khả năng crawl, index, tốc độ tải trang, cấu trúc URL, internal link, thẻ meta và nhiều yếu tố nâng cao khác.
Vai trò của audit trong chiến lược SEO
Audit website đóng vai trò như một bước nền tảng giúp bạn hiểu chính xác tình trạng website trước khi triển khai bất kỳ chiến lược SEO nào, bởi nếu nền tảng kỹ thuật không tốt thì mọi nỗ lực về content hoặc backlink đều có thể trở nên vô nghĩa.
Theo nhiều nghiên cứu trong ngành SEO, việc audit và tối ưu kỹ thuật có thể giúp cải thiện hiệu suất website từ 20 đến 50 phần trăm về traffic tự nhiên trong vòng vài tháng nếu được thực hiện đúng cách.
Khi nào nên audit website
Bạn nên thực hiện audit website trong các trường hợp như khi website mới xây dựng, khi traffic giảm đột ngột, khi triển khai chiến dịch SEO mới hoặc đơn giản là audit định kỳ mỗi tháng để đảm bảo website luôn trong trạng thái tối ưu.

Semrush Site Audit là gì và cách công cụ này hoạt động
Semrush là một trong những nền tảng SEO hàng đầu thế giới, cung cấp nhiều công cụ hỗ trợ từ nghiên cứu từ khóa, phân tích đối thủ cho đến audit website, trong đó tính năng Site Audit được đánh giá rất cao nhờ khả năng phân tích sâu và giao diện dễ sử dụng.
Cách Semrush crawl website
Semrush sử dụng bot riêng hoạt động tương tự Googlebot để thu thập dữ liệu từ website, sau đó phân tích và đối chiếu với hơn 140 tiêu chí SEO khác nhau nhằm phát hiện lỗi và đưa ra đề xuất cải thiện.
Phân loại lỗi trong Semrush
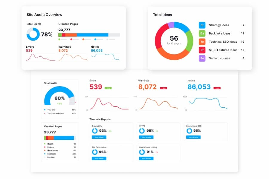
Semrush chia các vấn đề thành ba nhóm chính, bao gồm lỗi nghiêm trọng (Errors), cảnh báo (Warnings) và gợi ý (Notices), trong đó nhóm Errors là những vấn đề cần được ưu tiên xử lý ngay vì có thể ảnh hưởng trực tiếp đến khả năng index và ranking của website.
Các chỉ số quan trọng trong báo cáo
Một trong những chỉ số quan trọng nhất là Site Health Score, đây là điểm đánh giá tổng thể sức khỏe website trên thang điểm 100, ngoài ra còn có các chỉ số về crawlability, internal linking và Core Web Vitals giúp bạn đánh giá toàn diện hiệu suất trang web.
Lợi ích khi audit website bằng Semrush
Việc sử dụng Semrush để audit website mang lại nhiều lợi ích rõ rệt, đặc biệt đối với những người làm SEO chuyên nghiệp hoặc quản lý website quy mô lớn.
Phát hiện lỗi SEO kỹ thuật quy mô lớn
Semrush có thể phát hiện hơn 140 loại lỗi khác nhau, bao gồm lỗi crawl, lỗi index, lỗi bảo mật, lỗi nội dung và lỗi cấu trúc, giúp bạn không bỏ sót bất kỳ vấn đề quan trọng nào.

Cải thiện trải nghiệm người dùng
Thông qua việc phân tích tốc độ tải trang, cấu trúc điều hướng và các yếu tố UX, Semrush giúp bạn tối ưu trải nghiệm người dùng, từ đó giảm tỷ lệ thoát và tăng thời gian ở lại trang.
Tăng thứ hạng từ khóa bền vững
Một website có nền tảng kỹ thuật tốt sẽ dễ dàng được Google đánh giá cao hơn, từ đó cải thiện thứ hạng từ khóa một cách ổn định và lâu dài.
Hướng dẫn cách audit website bằng Semrush từng bước chi tiết
Bước 1: Tạo project trong Semrush
Sau khi đăng nhập vào Semrush, bạn cần tạo một project mới bằng cách nhập domain website, đây là bước khởi đầu để công cụ bắt đầu thu thập dữ liệu.
Bước 2: Cấu hình Site Audit
Trong bước này, bạn cần thiết lập các thông số quan trọng như số lượng trang cần crawl, nguồn crawl (từ website hoặc sitemap) và kết nối với Google Search Console để tăng độ chính xác của dữ liệu.
Bước 3: Chạy audit
Sau khi cấu hình xong, bạn chỉ cần nhấn chạy audit và chờ hệ thống xử lý, thời gian có thể dao động từ vài phút đến vài chục phút tùy vào quy mô website.
Bước 4: Phân tích báo cáo
Báo cáo tổng quan sẽ hiển thị Site Health Score cùng với danh sách chi tiết các lỗi, bạn cần tập trung vào các lỗi nghiêm trọng trước, sau đó đến các cảnh báo và cuối cùng là các gợi ý tối ưu.

Bước 5: Xử lý và tối ưu
Việc xử lý lỗi cần được thực hiện theo thứ tự ưu tiên, bắt đầu từ các lỗi ảnh hưởng đến khả năng crawl và index, sau đó đến các yếu tố onpage và cuối cùng là tối ưu trải nghiệm người dùng.
Các lỗi SEO quan trọng mà Semrush thường phát hiện
Lỗi technical SEO
Các lỗi kỹ thuật thường bao gồm lỗi crawl, lỗi index, lỗi canonical, lỗi sitemap hoặc lỗi robots.txt, những vấn đề này có thể khiến Google không thể truy cập hoặc hiểu website của bạn.
Lỗi onpage SEO
Bao gồm thiếu thẻ meta, nội dung trùng lặp, cấu trúc heading không hợp lý hoặc mật độ từ khóa không tối ưu, tất cả đều ảnh hưởng đến khả năng ranking.
Lỗi internal link
Internal link kém có thể khiến PageRank không được phân phối hiệu quả, đồng thời làm giảm trải nghiệm người dùng khi điều hướng trên website.
Lỗi bảo mật
Website không sử dụng HTTPS hoặc có chứng chỉ SSL không hợp lệ có thể làm giảm độ tin cậy và ảnh hưởng đến SEO.
Checklist audit website bằng Semrush thực chiến
Để audit hiệu quả, bạn nên sử dụng checklist cụ thể bao gồm kiểm tra technical SEO, onpage SEO, UX/UI và internal linking, đảm bảo không bỏ sót bất kỳ yếu tố nào.
Cách tối ưu Site Health Score hiệu quả
Một Site Health Score trên 90 phần trăm được xem là rất tốt, tuy nhiên để đạt được mức này bạn cần xử lý triệt để các lỗi nghiêm trọng và liên tục theo dõi dữ liệu.
Sai lầm phổ biến là chỉ tập trung vào điểm số mà bỏ qua chi tiết từng lỗi, trong khi chính những lỗi nhỏ tích tụ mới là nguyên nhân khiến website không thể tăng trưởng.
Mua Tài khoản Semrush Pro chính hãng giá rẻ tại CentriX
Nếu bạn muốn sử dụng Grok AI với chi phí hợp lý, có thể tham khảo nền tảng cung cấp phần mềm bản quyền uy tín như CentriX
CentriX là nền tảng chuyên cung cấp:
- Phần mềm bản quyền
- Tài khoản AI
- Ứng dụng học tập
- Microsoft 365

Kết luận
Cách audit website bằng Semrush không chỉ đơn thuần là sử dụng công cụ mà còn là quá trình phân tích, đánh giá và tối ưu liên tục nhằm đảm bảo website luôn đạt trạng thái tốt nhất về SEO, từ đó giúp tăng trưởng traffic, cải thiện thứ hạng và nâng cao hiệu quả kinh doanh một cách bền vững.
Nếu bạn thực hiện audit định kỳ, xử lý lỗi theo mức độ ưu tiên và kết hợp với chiến lược nội dung phù hợp, website của bạn hoàn toàn có thể đạt được sự tăng trưởng rõ rệt chỉ trong vài tháng.
Xem các Bài viết liên quan:
